Plateforme Web pour la gestion interne d'une entreprise

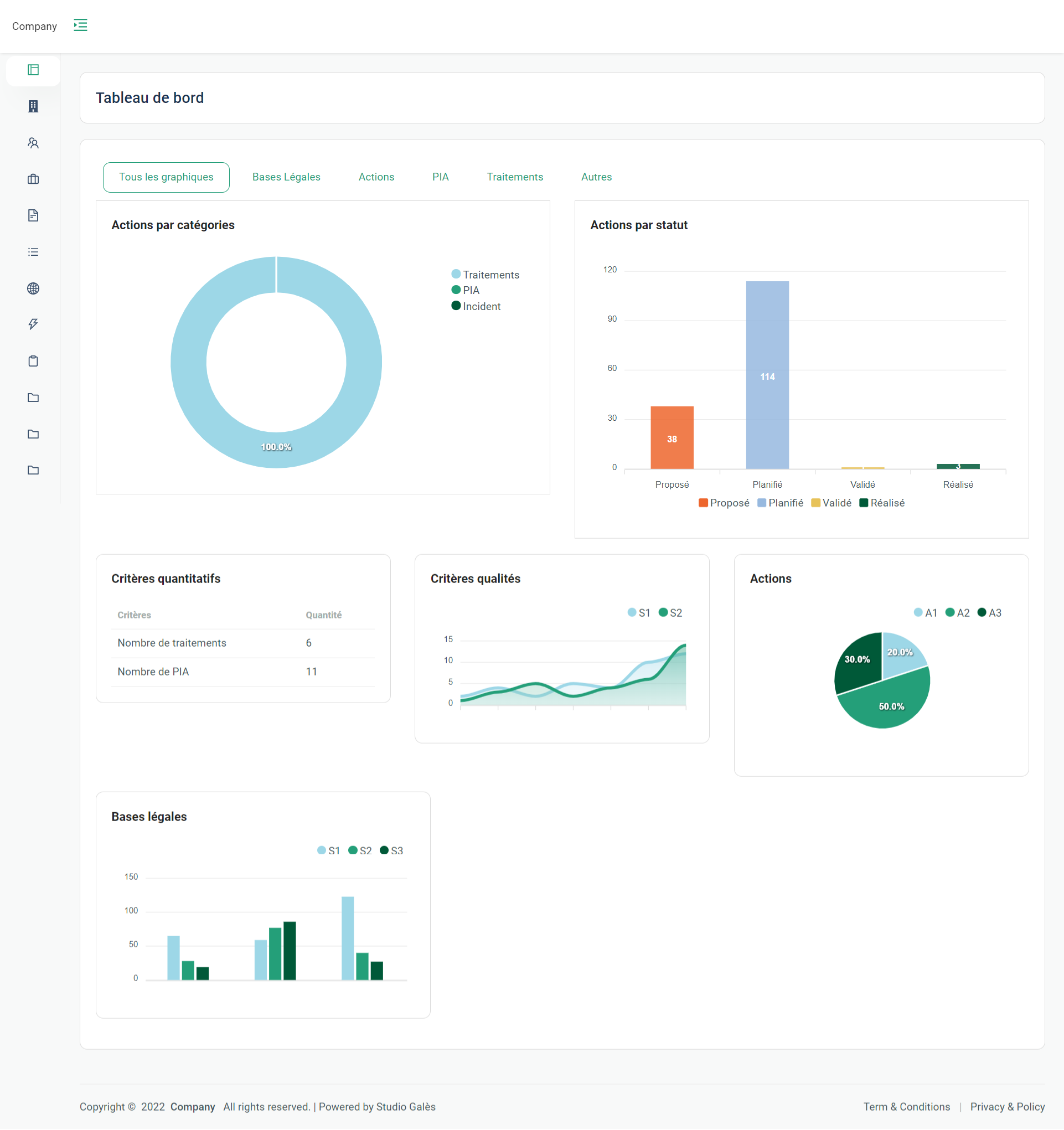
La création de cette plateforme web ou web app de gestion d'entreprise a eu pour but de simplifier certains processus au sein d'une entreprise, mais aussi de pouvoir obtenir certaines informations via des statistiques situées le tableau de bord (dashboard).

Cette plateforme web a plusieurs fonctionnalités comme la gestion d'employés, la gestion de leurs prestataires et partenaire, mais aussi, de leurs documents internes ce qui a permis de rendre plusieurs processus beaucoup plus simples donc un gain de temps et d'argent pour cette entreprise cliente.

Une plateforme web ou un site internet peut aussi avoir un objectif de simplifier des processus, comme des processus internes ou externes. Ce qui vous permettra de fluidifier votre façon de fonctionner dans votre entreprise, mais, aussi, donnera la possibilité à vos employés d'être plus reposé et ainsi plus productif.

Plateforme Web pour la gestion interne d'une entreprise

La création de cette plateforme web ou web app de gestion d'entreprise a eu pour but de simplifier certains processus au sein d'une entreprise, mais aussi de pouvoir obtenir certaines informations via des statistiques situées le tableau de bord (dashboard).

Cette plateforme web a plusieurs fonctionnalités comme la gestion d'employés, la gestion de leurs prestataires et partenaire, mais aussi, de leurs documents internes ce qui a permis de rendre plusieurs processus beaucoup plus simples donc un gain de temps et d'argent pour cette entreprise cliente.

Une plateforme web ou un site internet peut aussi avoir un objectif de simplifier des processus, comme des processus internes ou externes. Ce qui vous permettra de fluidifier votre façon de fonctionner dans votre entreprise, mais, aussi, donnera la possibilité à vos employés d'être plus reposé et ainsi plus productif.